访问机器IP地址:8980(http://学校机器ip地址:8980),进入边缘管理后台界面
注意:
首次登录会要求重新设置安全性更高的密码
如果设置为其他密码,请通知产品或者以其他可留存方式存储。
如果无法访问或者打开界面,说明可能旧版本未部署此项目,联系后台开发进行处理。
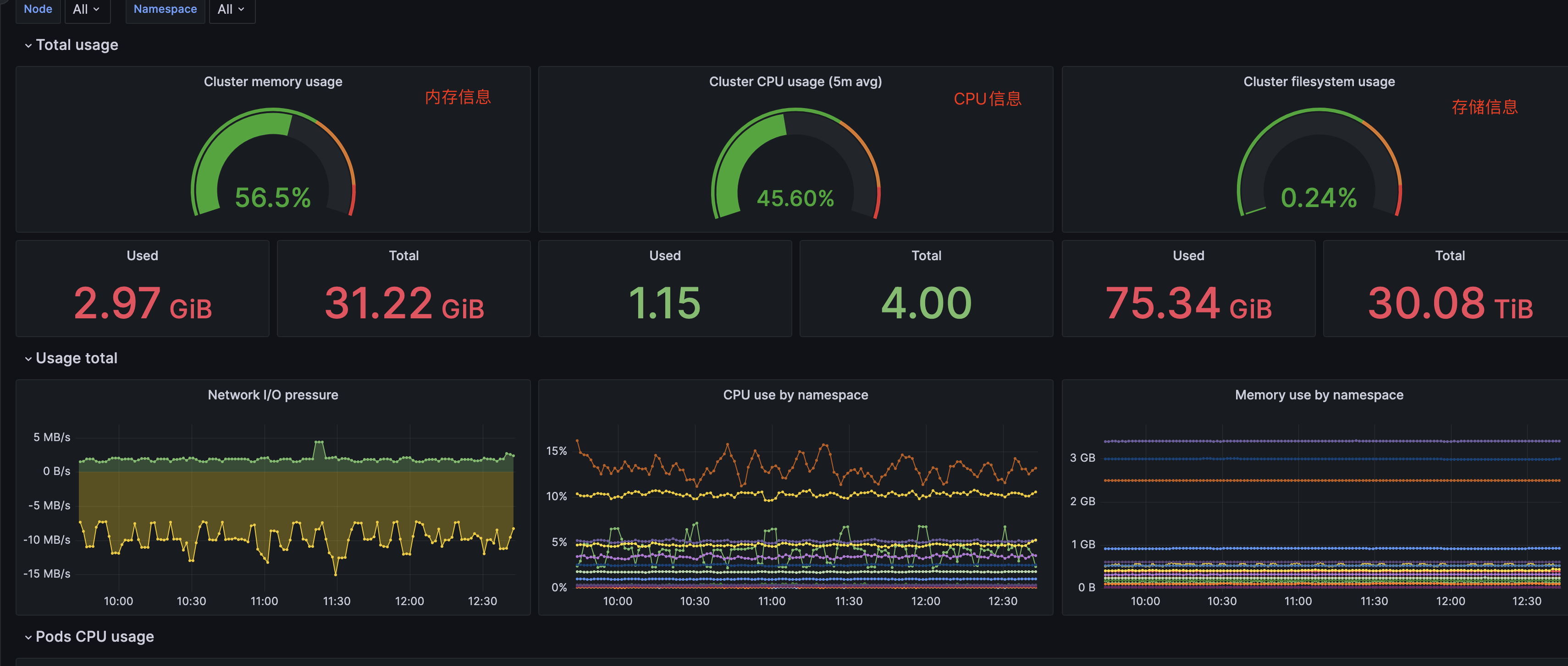
进入界面后,选择监控运维下的服务器节点,进入监控面板
访问到监控面板后,选择这里的搜索按钮,点击进入搜索界面
搜索框中输入k3s,此时下放会出现一个K3S cluster monitoring,点击进入面板
进入后即可看到对应的监控信息
